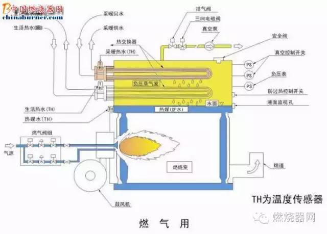
真空锅炉的全称叫做真空相变锅炉,注意两个名词,一个是真空,一个是相变。真空锅炉是在封闭的炉体内部形成一个负压的真空环境,在机体内填充热媒水,通过燃烧或其它方式加热热媒水,再由热媒水蒸发、冷凝至换热器上,再由换热器来加热需要加热的水。

真空锅炉是在封闭的炉体内部形成一个负压的真空环境,在机体内填充热媒水。通过燃烧或其它方式加热热媒水,热媒水被加热产生蒸汽,蒸汽通过冷凝换热加热换热器管子里的水,实现热水的供应。
真空锅炉热量转换示意:
油、天然气、煤气、电 --> 燃烧(电转换热)-->热媒水-->沸腾后的蒸汽冷凝换热-->换热器-->热传导-->水
真空锅炉的工作原理:利用水在低压情况下沸点低的特性,快速加热封密的炉体内填装的热媒水,使热媒水沸腾蒸发出高温水蒸汽,水蒸汽凝结在换热管上加热换热管内的冷水,达到供应热水的目的 。
标准海平面大气压:1.013×105Pa=101.3KPa ,此时水的沸点为100℃;海拔越高,大气压越低,沸点也降低:
青藏高原:平均海拔4000m,大气压为62KPa,此时水的沸点为87 ℃;
珠穆朗玛峰:海拔高达8848m,大气压33KPa,沸点71 ℃;
真空锅炉通过抽真空,形成一个几乎没有空气的低压环境,然后利用水在低压下(低于大气压)低温沸腾产
生蒸汽,通过汽水凝结换热方式将热量输出的原理工作的。
水的沸点与真空度对应表:
真空度(Kpa) 0 -31 -54 -70 -81 -89 -94 -97 -99 -101
水沸点(℃) 100 90 80 70 60 50 40 30 20 0
真空锅炉正常工作温度低于90℃,真空度低于-30Kpa。
真空锅炉内的热媒水是经过脱氧、除垢等特殊处理的高纯水,在出厂前一次充注完成,使用时在机组内部封闭循环(汽化→凝结→汽化),不增加,不减少,在机组使用寿命内不需要补充或更换。
因此,真空锅炉炉体内部永远不会结垢、腐蚀,正常使用寿命可达20年以上,远远超出普通热水锅炉10年左右的使用寿命。
结构
真空锅炉真空热水锅炉的下半部结构与普通锅炉一样,由燃烧室与传热管组成;其下半部装有热媒介,上部为真空室,其中插入了U型热交换器。由于锅炉整体是在负压状态下,故绝对安全。炉内的热媒介,在锅炉运行的全过程中,不进、不出、不增、不减,只封闭在锅炉的真空室内,在锅炉的传热管与热交换器之间传递热量。炉内的热媒介是完全脱氧的纯净水,无腐蚀,无水垢,使锅炉寿命长达20多年。综上所述,具有如此性能的锅炉,其自然的发展趋势就是替代传统的锅筒式与锅壳式锅炉;在日本的替代率高达85%以上,韩国也已达43%以上。

优势
1.真空锅炉不存在膨胀、爆炸、破裂的危险,安全可靠。2.一机多用,可以一台锅炉同时提供取暖水、生活热水、泳池加热等。3.设计寿命在20年以上,可以放在地下室以及楼顶,国家有关部门不限制。4.高效、低成本。5.无结垢、腐蚀等现象。6.要比普通锅炉体积小。可以进行模块化并联设置,更有效的合理运行锅炉。无需额定热量时可只开其中任意一台。7.高度的自动化,楼宇自控连接,无人化管理。即使有人看守,看守人员也无需有操作证。简单培训即可。8.真空锅炉正在慢慢被大家所接受,主要用于民用,如酒店、住宅、办公楼、洗浴中心、学校、商场等地方。
真空锅炉主要是按燃料来分类的,它可以分为电加热真空锅炉、燃油真空锅炉、燃气蒸汽锅炉、燃煤真空锅炉等。
2、由于电热真空热水锅炉内部是大气密闭的整体,因而在运行时,中间介质水中的氧析出,排出电热真空热水锅炉外,真空热水锅炉内长期不会发生氧化腐蚀。
3、电热真空热水锅炉只需一次性加入小量的热媒水,运行时不增不减,因此电热真空热水锅炉内部不发生结垢。增加了锅炉使用的寿命,是一般锅炉寿命1.5~2倍。
4、电热真空热水锅炉换热器部分采用不锈钢管制造,耐腐蚀,设计使用寿命超过15年以上。
5、电热真空热水锅炉质量可靠、价格合理、售后服务完善,深受用户好评。
燃油/气
真空热水机组始终在负压状态下运行,永无膨胀爆炸的危 险, 具有常压和有压锅炉所无法比拟的安全可靠性。
内置式不锈钢换热器,换热效率高,水质清洁。
烟管内置拢流片,增加了换热效果,使结构更加紧凑。
进口燃烧器,高效燃烧,噪音、废气排放极低,达到国家一类地区要求。
整体采用方形结构,整体喷涂,外形紧凑美观。
烟管内设有螺旋扰流片,强化了传热,提高了锅炉效率,降低了运行成本。
间接式加热:本体负压,系统承压。
大炉胆技术:有效增加了机组辐射受热面积,降低了Nox排 放量。
炉水采用高纯水,确保炉体内部永不结垢、腐蚀。
锅炉与换热器的一体化设计,节省空间,大大减少占地面积。
采用锅壳式全湿背三回程结构,动态加热,换热充分。
锅炉在负压状态下低温运行,安全可靠。
全自动控制系统,无须专人值守。
独特的脉冲水位检测电路结构,性能可靠。
进、出水温度显示功能更加方便地掌握锅炉及系统的运行状 况。
采用高级离心玻璃棉多层保温,热损失少。
由于真空锅炉具有不需要接受特种设备检验等优势,最近几年发展较快,但是真空锅炉生产厂家,有意夸大机组的优点,对于其不足之处,没有人仔细分析过。
在网上查询后,经过分析对比后,列出主要的优缺点供大家参考。

真空锅炉主要特点:制作简单,不需要监检,和常压、微压(<0.1MPa)锅炉相同
真空锅炉主要缺点:出水温度不稳定,需增设储水罐(采暖用时为承压),启停频繁
主要说明:真空锅炉不要神秘化,实际是必将最简单的换热容器,一般锅炉的制造、质量的控制等要求远高于真空锅炉。
特点
压运行安全可靠
真空锅炉真空热水锅炉在运行的过程中,炉体的内部压力,始终处于-15CMHG--76CMHG的真空状态下,即使由U型换热器因外界压力产生泄露,或因操作故障在不能超过外界大气压情况下,控制器,水温控制,过热开关,真空压力开关,都将自动切除电源。当压力到0.025MPA时,泄压阀将自动打开,进行排泄压力。由于斯大真空锅炉的控制采用先进技术,水位故障全部自动,低声报警,系统能自动切除电源和告知用户,避免因缺水而造成的损失。
长寿命
真空锅炉由于真空锅炉内部是大气密闭的整体,而在运行时,中间介质水中的氧析出,排出炉外,炉内长期不会发生氧腐蚀,一次性加入小量的热媒水,有限小量的钙镁离子,运行时不增不减,因此锅炉内部不发生结垢,增加了锅炉使用的寿命,是一般锅炉寿命1.5~2倍。换热器部分采用不锈钢管制造,耐腐蚀,设计使用寿命超过15年以上。
适用性强
真空锅炉由于特殊的设计结构形成,可一机多用,同时提供多路及不同温差的热水,满足用户中央空调、采暖、卫生热水、高级泳池、宾馆酒店等热水供应的多种需要,也可为各类工矿企业提供工艺用水。由于保温效果好,采用进口燃烧器,适用于海拔高度小于3000米的地区。对于被加热是通过负压蒸汽,间接接受燃烧器的热量。在标准状态下-76CMHG的真空室内的真空度,是随着真空室内的蒸汽压力的提高而下降的;当热媒介的负压蒸汽温度达94℃时,真空度下降到-15CMHG,这时,真空开关启动,停止燃烧的运行;随着热交换器带走热量,热媒介及其蒸汽温度的降低,负压随之提高,随时真空开关启动燃烧器如此往复地循环,达到供热水和供暖的目的。炉内真空室真空度最低为-15CMHG,最高为-76CMHG,始终保持负压状态,保证绝对安全,真空室内的热媒介及其中蒸汽温度可提高到94摄氏度,因此供暖及供热水温度可达80摄氏度以上。锅炉本体与真空室不承受任何压力,而换热器可承受压力。因此,从调试到运行全过程不需要检查,不需要持证锅炉工。
高效节能
真空锅炉采用韩国真空热水锅炉技术,锅炉在真空状态下运行,沸点低,汽化潜热(凝结潜热)换热,有效地提高了热效率,换热性能好,本体三回程湿背式设计,有效的提高辐射和对流换热面积,锅炉的热效率高达91%。
机型丰富一机多用
真空锅炉立式、卧式、燃油、燃气、水管、烟管多种机型可供用户自由选择,热交换器与集箱分离,采暖水、热水的负荷可根据需要随时切换,满足用户使用中对采暖水和清洁热水的不同要求,确保热水清洁稳定。
结构紧凑安装简便
真空锅炉模块化设计,高性能换热组件,机组体积小,使产品易于运输、安装,在小空间内,多台机组可并联使用。
与众不同的环保功能:
真空锅炉采用高性能燃烧器,回焰式结构设计,燃料燃烧充分,名项环保指标达到国家旅游区排放标准。
免除了繁杂的报批手续:
真空锅炉机组处于真空状态下运行,简化了压力容器的报批、年审等手续,操作无需持证。
真空锅炉是在封闭的炉体内部形成一个负压的真空环境,在机体内填充热媒水。通过燃烧或其它方式加热热媒水,热媒水被加热产生蒸汽,蒸汽通过冷凝换热加热换热器管子里的水,实现热水的供应。
真空锅炉热量转换示意:
油、天然气、煤气、电 --> 燃烧(电转换热)-->热媒水-->沸腾后的蒸汽冷凝换热-->换热器-->热传导-->水
真空锅炉的工作原理:利用水在低压情况下沸点低的特性,快速加热封密的炉体内填装的热媒水,使热媒水沸腾蒸发出高温水蒸汽,水蒸汽凝结在换热管上加热换热管内的冷水,达到供应热水的目的 。
标准海平面大气压:1.013×105Pa=101.3KPa ,此时水的沸点为100℃;海拔越高,大气压越低,沸点也降低:
青藏高原:平均海拔4000m,大气压为62KPa,此时水的沸点为87 ℃;
珠穆朗玛峰:海拔高达8848m,大气压33KPa,沸点71 ℃;
真空锅炉通过抽真空,形成一个几乎没有空气的低压环境,然后利用水在低压下(低于大气压)低温沸腾产
生蒸汽,通过汽水凝结换热方式将热量输出的原理工作的。
水的沸点与真空度对应表:
真空度(Kpa) 0 -31 -54 -70 -81 -89 -94 -97 -99 -101
水沸点(℃) 100 90 80 70 60 50 40 30 20 0
真空锅炉正常工作温度低于90℃,真空度低于-30Kpa。
真空锅炉内的热媒水是经过脱氧、除垢等特殊处理的高纯水,在出厂前一次充注完成,使用时在机组内部封闭循环(汽化→凝结→汽化),不增加,不减少,在机组使用寿命内不需要补充或更换。
因此,真空锅炉炉体内部永远不会结垢、腐蚀,正常使用寿命可达20年以上,远远超出普通热水锅炉10年左右的使用寿命。
结构
真空锅炉真空热水锅炉的下半部结构与普通锅炉一样,由燃烧室与传热管组成;其下半部装有热媒介,上部为真空室,其中插入了U型热交换器。由于锅炉整体是在负压状态下,故绝对安全。炉内的热媒介,在锅炉运行的全过程中,不进、不出、不增、不减,只封闭在锅炉的真空室内,在锅炉的传热管与热交换器之间传递热量。炉内的热媒介是完全脱氧的纯净水,无腐蚀,无水垢,使锅炉寿命长达20多年。综上所述,具有如此性能的锅炉,其自然的发展趋势就是替代传统的锅筒式与锅壳式锅炉;在日本的替代率高达85%以上,韩国也已达43%以上。
优势
1.真空锅炉不存在膨胀、爆炸、破裂的危险,安全可靠。2.一机多用,可以一台锅炉同时提供取暖水、生活热水、泳池加热等。3.设计寿命在20年以上,可以放在地下室以及楼顶,国家有关部门不限制。4.高效、低成本。5.无结垢、腐蚀等现象。6.要比普通锅炉体积小。可以进行模块化并联设置,更有效的合理运行锅炉。无需额定热量时可只开其中任意一台。7.高度的自动化,楼宇自控连接,无人化管理。即使有人看守,看守人员也无需有操作证。简单培训即可。8.真空锅炉正在慢慢被大家所接受,主要用于民用,如酒店、住宅、办公楼、洗浴中心、学校、商场等地方。
真空锅炉主要是按燃料来分类的,它可以分为电加热真空锅炉、燃油真空锅炉、燃气蒸汽锅炉、燃煤真空锅炉等。
2、由于电热真空热水锅炉内部是大气密闭的整体,因而在运行时,中间介质水中的氧析出,排出电热真空热水锅炉外,真空热水锅炉内长期不会发生氧化腐蚀。
3、电热真空热水锅炉只需一次性加入小量的热媒水,运行时不增不减,因此电热真空热水锅炉内部不发生结垢。增加了锅炉使用的寿命,是一般锅炉寿命1.5~2倍。
4、电热真空热水锅炉换热器部分采用不锈钢管制造,耐腐蚀,设计使用寿命超过15年以上。
5、电热真空热水锅炉质量可靠、价格合理、售后服务完善,深受用户好评。
燃油/气
真空热水机组始终在负压状态下运行,永无膨胀爆炸的危 险, 具有常压和有压锅炉所无法比拟的安全可靠性。
内置式不锈钢换热器,换热效率高,水质清洁。
烟管内置拢流片,增加了换热效果,使结构更加紧凑。
进口燃烧器,高效燃烧,噪音、废气排放极低,达到国家一类地区要求。
整体采用方形结构,整体喷涂,外形紧凑美观。
烟管内设有螺旋扰流片,强化了传热,提高了锅炉效率,降低了运行成本。
间接式加热:本体负压,系统承压。
大炉胆技术:有效增加了机组辐射受热面积,降低了Nox排 放量。
炉水采用高纯水,确保炉体内部永不结垢、腐蚀。
锅炉与换热器的一体化设计,节省空间,大大减少占地面积。
采用锅壳式全湿背三回程结构,动态加热,换热充分。
锅炉在负压状态下低温运行,安全可靠。
全自动控制系统,无须专人值守。
独特的脉冲水位检测电路结构,性能可靠。
进、出水温度显示功能更加方便地掌握锅炉及系统的运行状 况。
采用高级离心玻璃棉多层保温,热损失少。
由于真空锅炉具有不需要接受特种设备检验等优势,最近几年发展较快,但是真空锅炉生产厂家,有意夸大机组的优点,对于其不足之处,没有人仔细分析过。
在网上查询后,经过分析对比后,列出主要的优缺点供大家参考。
真空锅炉主要特点:制作简单,不需要监检,和常压、微压(<0.1MPa)锅炉相同
真空锅炉主要缺点:出水温度不稳定,需增设储水罐(采暖用时为承压),启停频繁
主要说明:真空锅炉不要神秘化,实际是必将最简单的换热容器,一般锅炉的制造、质量的控制等要求远高于真空锅炉。
特点
压运行安全可靠
真空锅炉真空热水锅炉在运行的过程中,炉体的内部压力,始终处于-15CMHG--76CMHG的真空状态下,即使由U型换热器因外界压力产生泄露,或因操作故障在不能超过外界大气压情况下,控制器,水温控制,过热开关,真空压力开关,都将自动切除电源。当压力到0.025MPA时,泄压阀将自动打开,进行排泄压力。由于斯大真空锅炉的控制采用先进技术,水位故障全部自动,低声报警,系统能自动切除电源和告知用户,避免因缺水而造成的损失。
长寿命
真空锅炉由于真空锅炉内部是大气密闭的整体,而在运行时,中间介质水中的氧析出,排出炉外,炉内长期不会发生氧腐蚀,一次性加入小量的热媒水,有限小量的钙镁离子,运行时不增不减,因此锅炉内部不发生结垢,增加了锅炉使用的寿命,是一般锅炉寿命1.5~2倍。换热器部分采用不锈钢管制造,耐腐蚀,设计使用寿命超过15年以上。
适用性强
真空锅炉由于特殊的设计结构形成,可一机多用,同时提供多路及不同温差的热水,满足用户中央空调、采暖、卫生热水、高级泳池、宾馆酒店等热水供应的多种需要,也可为各类工矿企业提供工艺用水。由于保温效果好,采用进口燃烧器,适用于海拔高度小于3000米的地区。对于被加热是通过负压蒸汽,间接接受燃烧器的热量。在标准状态下-76CMHG的真空室内的真空度,是随着真空室内的蒸汽压力的提高而下降的;当热媒介的负压蒸汽温度达94℃时,真空度下降到-15CMHG,这时,真空开关启动,停止燃烧的运行;随着热交换器带走热量,热媒介及其蒸汽温度的降低,负压随之提高,随时真空开关启动燃烧器如此往复地循环,达到供热水和供暖的目的。炉内真空室真空度最低为-15CMHG,最高为-76CMHG,始终保持负压状态,保证绝对安全,真空室内的热媒介及其中蒸汽温度可提高到94摄氏度,因此供暖及供热水温度可达80摄氏度以上。锅炉本体与真空室不承受任何压力,而换热器可承受压力。因此,从调试到运行全过程不需要检查,不需要持证锅炉工。
高效节能
真空锅炉采用韩国真空热水锅炉技术,锅炉在真空状态下运行,沸点低,汽化潜热(凝结潜热)换热,有效地提高了热效率,换热性能好,本体三回程湿背式设计,有效的提高辐射和对流换热面积,锅炉的热效率高达91%。
机型丰富一机多用
真空锅炉立式、卧式、燃油、燃气、水管、烟管多种机型可供用户自由选择,热交换器与集箱分离,采暖水、热水的负荷可根据需要随时切换,满足用户使用中对采暖水和清洁热水的不同要求,确保热水清洁稳定。
结构紧凑安装简便
真空锅炉模块化设计,高性能换热组件,机组体积小,使产品易于运输、安装,在小空间内,多台机组可并联使用。
与众不同的环保功能:
真空锅炉采用高性能燃烧器,回焰式结构设计,燃料燃烧充分,名项环保指标达到国家旅游区排放标准。
免除了繁杂的报批手续:
真空锅炉机组处于真空状态下运行,简化了压力容器的报批、年审等手续,操作无需持证。
